Autograph
Introduction
Autograph is a tool that enables you to improve the AI model while interacting with PromptQL. When you encounter
unexpected behavior or have specific requests, you can tag @autograph
and provide feedback directly within the
conversation. Once this feedback is reviewed and implemented, it will be incorporated into the AI model in the next
PromptQL release.
Walkthrough
Step 1. Go to a chat where responses could be improved
You can ask for help:
@autograph this is not working. Please help.
Share business context:
@autograph our week starts on Monday, not Sunday.
Request to use the right data:
@autograph always use the "users" table, not "customers".
Step 2. Add a new message and tag @autograph

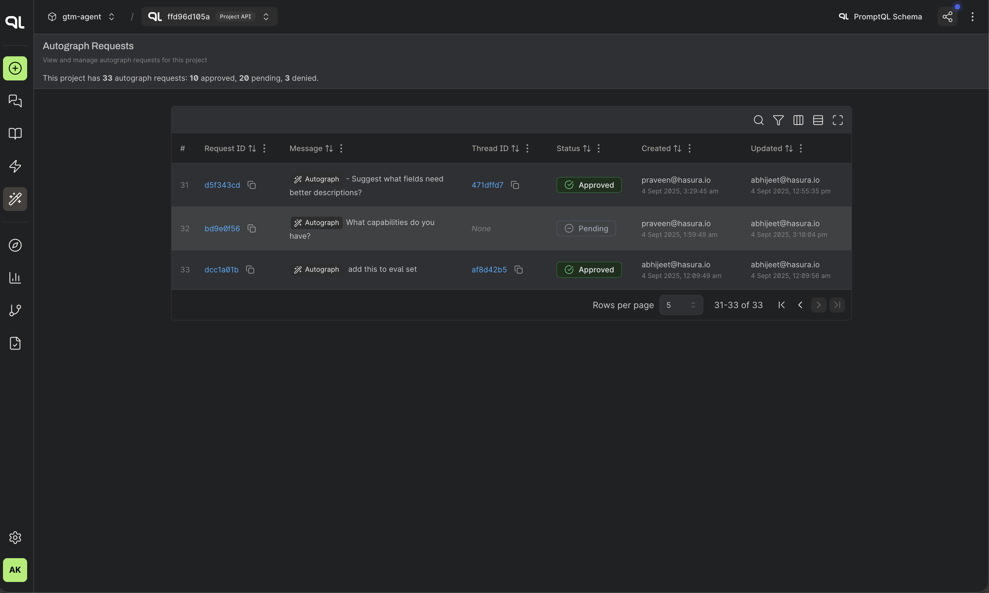
Step 3. Keep track
Once you use @autograph
, your request is submitted and visible on the Autograph page:

Step 4. See details
You can check the status of the request in the autograph page. Request status is also visible on the original chat's messages (autograph message will contain the request status and reviewer notes, as shown in step 2).
